打造數智化工廠 | HUAZHI MES 車間數字化看板模塊的管理功能解讀
發表于:2024/1/31 9:05:52??閱讀量:?[關閉]
車間數字化看板作為一種管理工具,廣泛應用于制造業,通過在生產現場設置看板,實現對生產過程的全面、實時的監控和管理。HUAZHI MES 系統中車間數字化看板是一套實時的、集成的生產相關數據的展示系統,它可以將生產現場的各種數據實時匯總、分析并展示,幫助企業及時掌握生產狀況,提高決策效率。數字化看板可以動態地顯示生產計劃、生產進度、設備狀態、質量信息等關鍵數據,為生產管理人員提供直觀、全面的生產信息。它以可視化的形式向生產人員展示信息,幫助企業實施精益生產管理,優化生產流程,提高生產效率,降低成本,提高產品質量。
車間數字化看板的作用
1. 提高生產效率
車間數字化看板可以通過實時監控生產進度和生產質量等信息,及時發現生產過程中的問題和瓶頸,從而幫助企業進行及時調整和優化,提高生產效率和產能。
2. 降低生產成本
車間數字化看板可以幫助企業優化生產流程,避免生產中的浪費和不必要的停機時間,從而降低生產成本。
3. 提高產品質量
車間數字化看板可以通過實時監控生產質量等信息,及時發現生產過程中的問題和缺陷,幫助企業進行及時調整和改進,提高產品質量。
4. 加強協作和溝通
車間數字化看板可以將生產信息展示給所有生產人員,促進生產人員之間的協作資源優化配置,HUAZHI MES 系統可以根據實際生產情況,對生產資源進行優化配置。例如,當某一生產環節出現問題時,HUAZHI MES 系統可以調整人力資源和設備資源的分配,確保其他環節的生產不受影響。這有助于提高生產資源的利用效率,降低生產成本。
5. 質量監控與管理
HUAZHI MES 系統可以對產品質量進行實時監控和管理。通過收集和分析質量檢測數據,HUAZHI MES系統可以發現潛在的質量問題,及時采取措施進行改進。這有助于提高產品質量,滿足客戶需求。
6. 透明化管理
HUAZHI MES 系統可以實現車間生產現場的統一管理,提高管理效率。通過數字化看板,企業可以實現生產過程的可視化,對生產現場的狀況進行全面掌握。這有助于提高企業的管理能力,提升整體運營效率。
本文主要介紹 HUAZHI MES 看板模塊的6個強大子模塊,包括生產看板、生產質量看板、異常看板、設備看板、設備實時監控和可視化大屏。這些功能的詳細解讀如下:

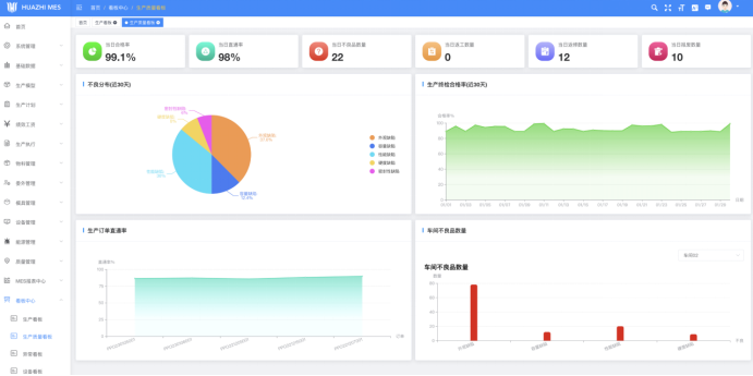
生產看板:通過生產看板,企業可以實時監控生產進度、產量、工藝參數以及任務完成情況,確保生產計劃的順利執行并及時調整生產計劃。

生產質量看板:生產質量看板可以幫助企業監控產品的質量指標,預警并追蹤不良品,及時發現問題并采取相應的糾正措施,提升產品質量穩定性,從而保證產品的合格率和客戶滿意度。

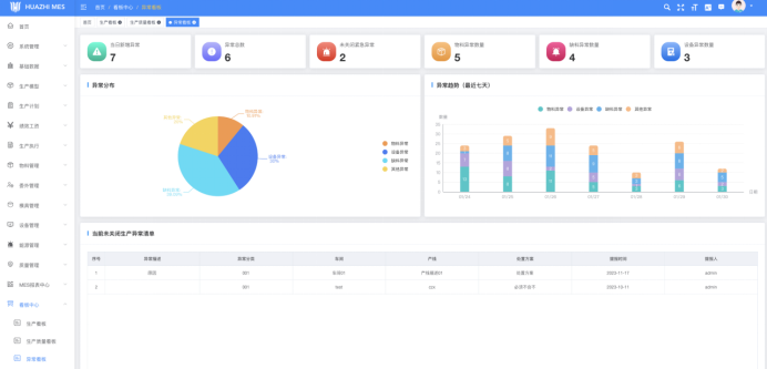
異常看板:異常看板可以及時反饋生產線上出現的異常情況,如設備故障、材料短缺等,幫助企業快速響應并解決問題,避免生產中斷。

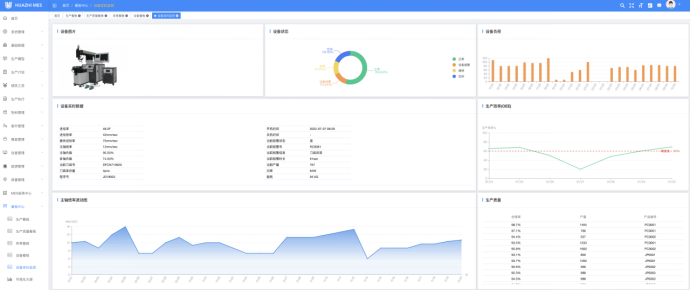
設備看板:通過設備看板,企業可以實時監測設備的運行狀態、故障情況等,提前預防設備故障,確保生產的穩定進行。

設備實時監控:設備實時監控功能提供對設備運行情況的實時監測,包括設備開機率、生產效率等指標,進而幫助企業優化設備的使用和維護,提高設備利用率和生產效率。

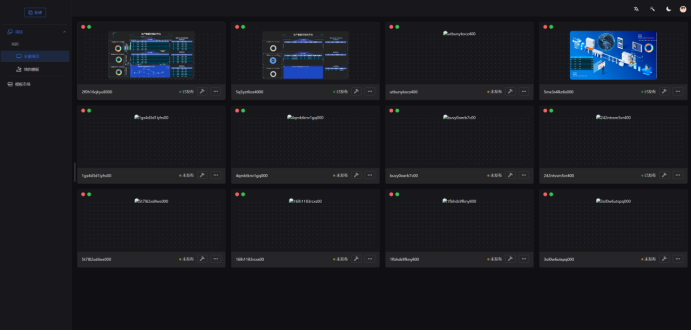
可視化大屏:通過可視化大屏,企業可以將關鍵的生產數據以直觀、簡潔的方式展示出來,幫助管理人員迅速了解生產情況,做出相應決策。

HUAZHI大屏設計器
為了滿足個性化的需要,我們研發人員還研發出來大屏看板設計器,通過設計器可以快速搭建適合企業自身的可視化看板,讓數據可以快速呈現給管理人員,降低開發成本,提升工作效率。

通過引入HUAZHI MES 車間數字化看板模塊,企業能夠更好地優化生產,提高生產效率,實現智慧化工廠的打造。這不僅是一次技術的革新,更是企業邁向數字化轉型的重要一步。新時代,智慧生產即將開啟。讓我們一同探索HUAZHI MES 車間數字化看板模塊的管理功能,為企業的未來注入更多可能性。
本文鏈接:打造數智化工廠 | HUAZHI MES 車間數字化看板模塊的管理功能解讀